Search the knowledge base, browse our resources, and visit our forum for more detailed information
Read in English | Lire en français | Leer en español
آخر تحديث: 15 فبراير 2022
في صفحة التقارير ضمن قسم البيانات في مشروعك، يمكنك إنشاء وتكوين تقارير ملخصة متعددة تحتوي على رسوم بيانية وجداول وأنظمة ألوان مخصصة. يمكن مشاركة التقارير المخصصة إما عن طريق الطباعة أو الحفظ بصيغة PDF أو تخزينها على خدمة تخزين سحابية خارجية.

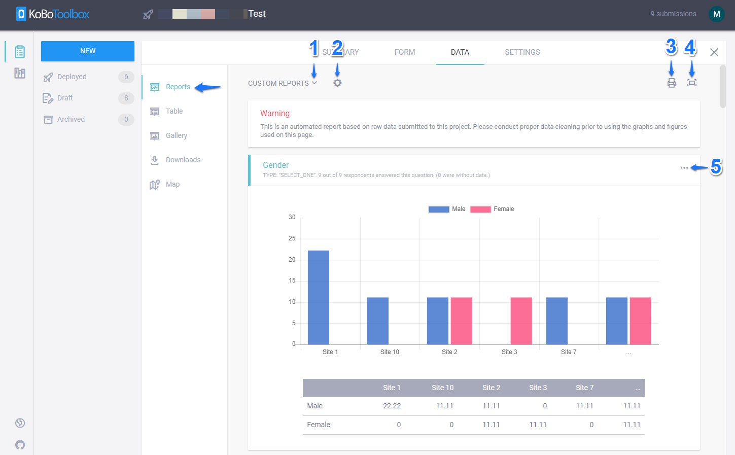
1. التقارير المخصصة:
تتيح لك التقارير المخصصة عرض التقرير الافتراضي بناءً على مجموعة البيانات المتاحة في مشروع الاستبيان الخاص بك. كما تتيح لك إنشاء تقرير جديد (من خلال إعطائه عنوانًا فريدًا واختيار الأسئلة التي تريد تضمينها أو استبعادها) أو البحث في التقارير المخصصة التي تم إنشاؤها مسبقًا.

2. تحرير نمط التقرير:
يتيح لك زر تحرير نمط التقرير تغيير نوع الرسم البياني إلى عمودي، دائري مجوف، مساحة، أفقي، دائري، وخطي.

كما يتيح لك اختيار ألوان مختلفة للرسوم البيانية الخاصة بك.

يمكنك أيضًا تجميع الرسوم البيانية حسب متغيرات فئوية مختلفة متاحة في مجموعة البيانات الخاصة بك عن طريق تحديد التجميع حسب واختيار متغير من القائمة المقدمة. يرجى ملاحظة: إذا كان المتغير يحتوي على أكثر من 5 خيارات، فسيقوم KoboToolbox بإنشاء رسم بياني يعرض 5 خيارات فقط ويجمع الباقي معًا على أنها ...

أو يمكنك أيضًا تغيير تسمية الرسوم البيانية الخاصة بك إلى لغات مختلفة متاحة في مشروع الاستبيان الخاص بك عن طريق تحديد الترجمة. (ستظهر هذه العلامة فقط إذا كان لديك لغات متعددة في مشروع الاستبيان الخاص بك)

3. الطباعة: يمكنك أيضًا طباعة التقرير المخصص بالنقر على أيقونة الطباعة أو حفظه بصيغة PDF عن طريق تحديد حفظ بصيغة PDF ضمن الوجهة.

يمكنك أيضًا تخزينه في خدمة تخزين سحابية خارجية مثل Google Drive.

4. التبديل إلى وضع ملء الشاشة:
يمكنك الضغط على التبديل إلى وضع ملء الشاشة لعرض التقارير المخصصة في وضع ملء الشاشة أو الضغط مرة أخرى على التبديل إلى وضع ملء الشاشة لعرضها في الوضع العادي.
5. تجاوز نمط الرسم البياني:
يمكنك النقر على تجاوز نمط الرسم البياني (أيقونة النقاط الثلاث) لتخصيص نوع الرسم البياني والألوان للرسم البياني لكل متغير (سؤال) ضمن تقاريرك المخصصة. سيؤدي هذا إلى تجاوز نمط الرسم البياني (لسؤال معين) الذي تم تحديده بواسطة تحرير نمط التقرير في تقريرك المخصص كما تم شرحه أعلاه.

Did you find what you were looking for? Was the information clear? Was anything missing?
Share your feedback to help us improve this article!
KoboToolbox is maintained by Kobo Inc.