Search the knowledge base, browse our resources, and visit our forum for more detailed information
Read in English | Lire en français | اقرأ باللغة العربية
Última actualización: 15 Feb 2022
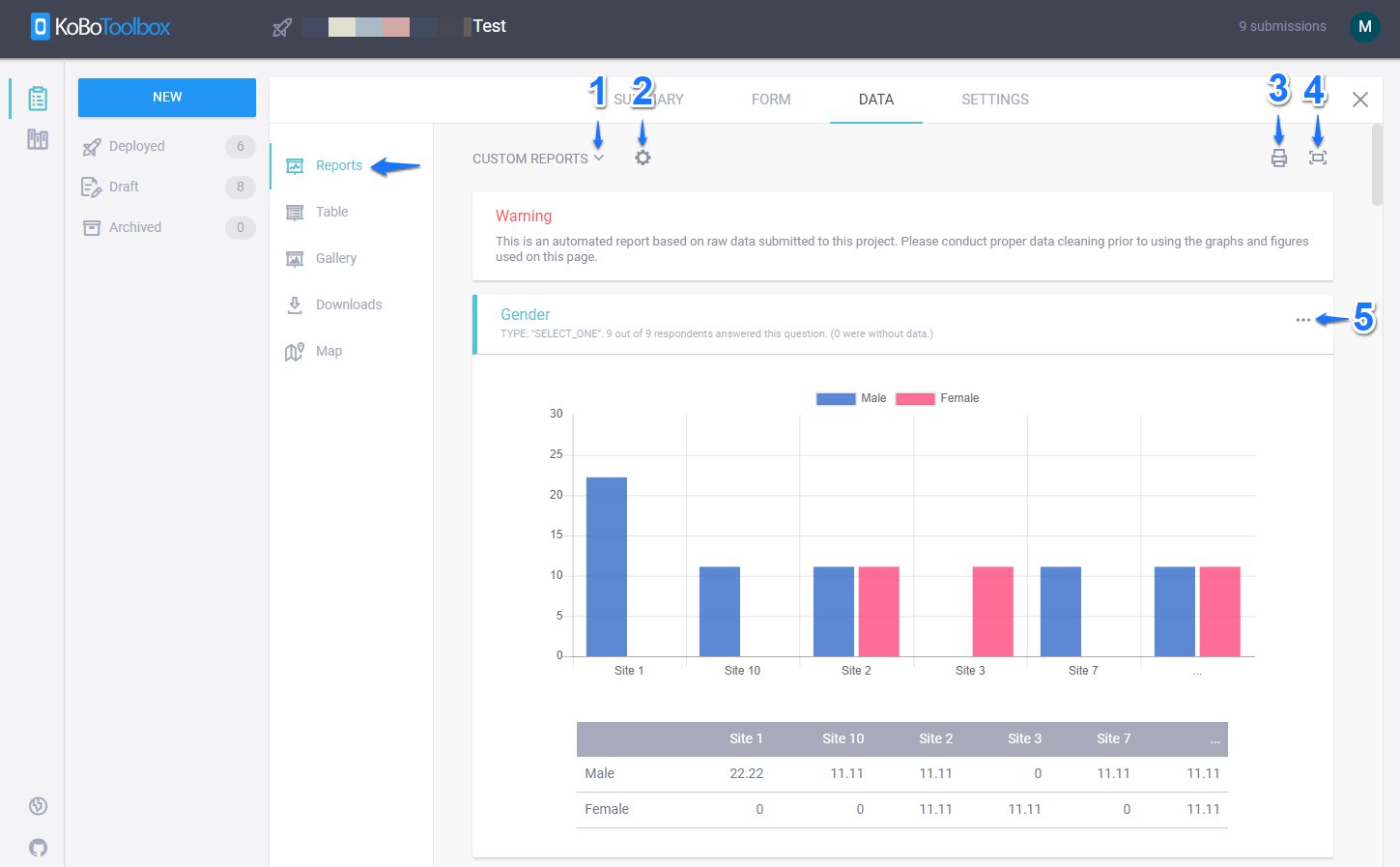
En la página de Informes en la sección DATOS de tu proyecto, puedes crear y configurar múltiples informes de resumen con gráficos, tablas y esquemas de colores personalizados. Los informes personalizados se pueden compartir imprimiéndolos, guardándolos como PDF o almacenándolos en un servicio de nube externo.

1. Informes personalizados:
Los INFORMES PERSONALIZADOS te permiten ver el Informe predeterminado basado en el conjunto de datos disponible en tu proyecto de encuesta. También te permite Crear nuevo informe (dándole un título único y seleccionando qué preguntas incluir o excluir) o buscar entre informes personalizados creados previamente.

2. Editar estilo del informe:
El botón Editar estilo del informe te permite cambiar el TIPO DE GRÁFICO a Vertical, Anillo, Área, Horizontal, Circular y Línea.

También te permite elegir diferentes COLORES para tus gráficos.

También puedes agrupar los gráficos por diferentes variables categóricas disponibles en tu conjunto de datos seleccionando AGRUPAR POR y seleccionando una variable de la lista proporcionada. Ten en cuenta: Si una variable tiene más de 5 opciones, KoboToolbox creará un gráfico que muestra solo 5 opciones agrupando el resto como …

O también podrías cambiar la etiqueta de tus gráficos a diferentes idiomas disponibles en tu proyecto de encuesta seleccionando TRADUCCIÓN. (Esta pestaña solo aparecerá si tienes múltiples idiomas en tu proyecto de encuesta)

3. Imprimir: También podrías imprimir el informe personalizado haciendo clic en el ícono Imprimir o guardarlo como PDF seleccionando Guardar como PDF en Destino.

También podrías almacenarlo en un servicio de almacenamiento en la nube externo como Google Drive.

4. Alternar pantalla completa:
Podrías presionar Alternar pantalla completa para ver los informes personalizados en pantalla completa o presionar nuevamente Alternar pantalla completa para verlo en modo normal.
5. Anular estilo del gráfico:
Podrías hacer clic en Anular estilo del gráfico (ícono de 3 puntos) para personalizar el TIPO DE GRÁFICO y los COLORES del gráfico para cada variable (pregunta) dentro de tus informes personalizados. Esto anulará el estilo del gráfico (para una pregunta) que ha sido definido por Editar estilo del informe en tu informe personalizado que se ha explicado arriba.

Did you find what you were looking for? Was the information clear? Was anything missing?
Share your feedback to help us improve this article!
KoboToolbox is maintained by Kobo Inc.