Search the knowledge base, browse our resources, and visit our forum for more detailed information
Read in English | Leer en español | اقرأ باللغة العربية
Dernière mise à jour : 15 fév. 2022
Dans la page Rapports de la section Données de votre projet, vous pouvez créer et configurer plusieurs rapports de synthèse avec des graphiques, des tableaux et des schémas de couleurs personnalisés. Les rapports personnalisés peuvent être partagés en les imprimant, en les enregistrant au format PDF ou en les stockant sur un service de stockage cloud externe.

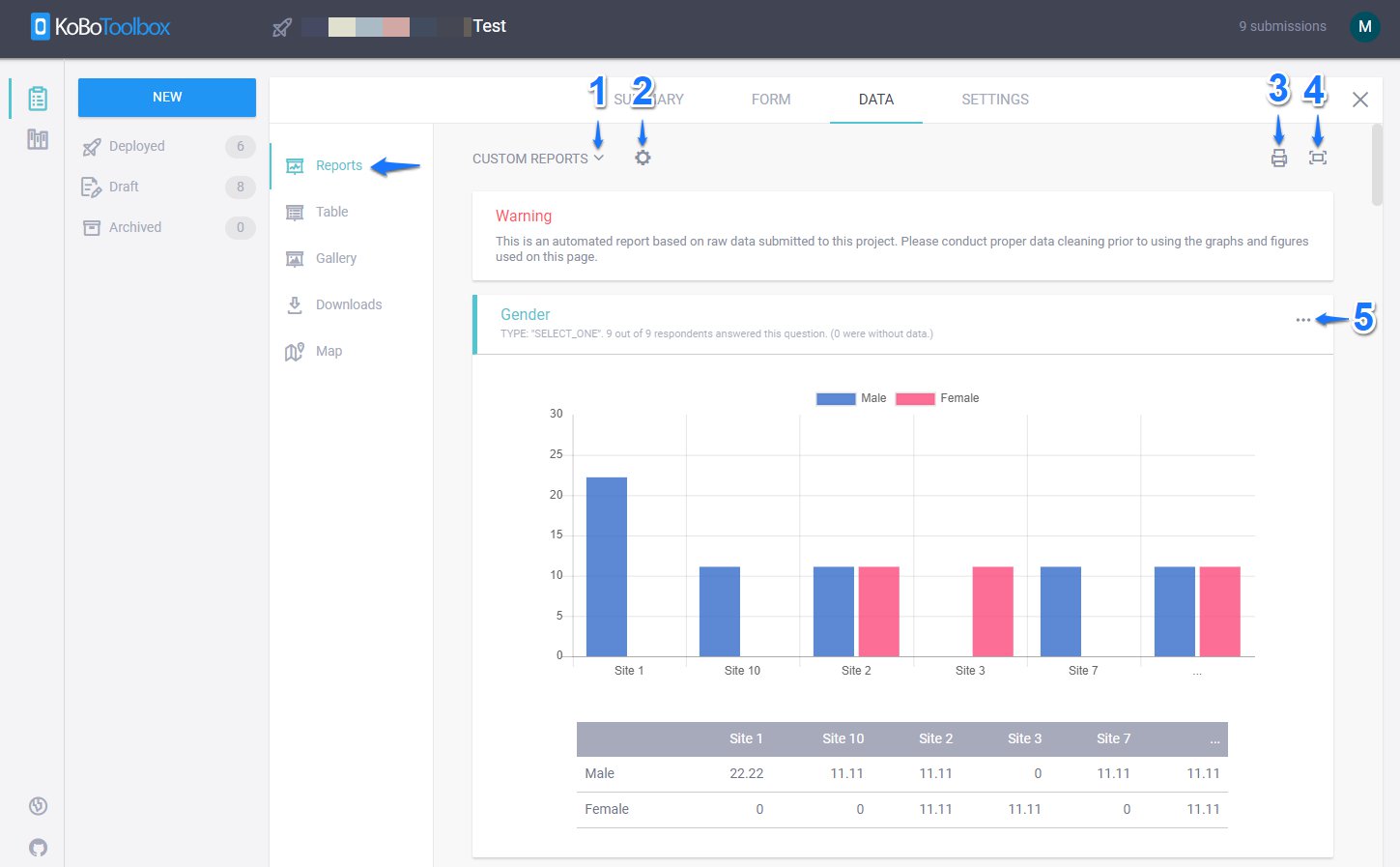
1. Rapports personnalisés :
Les RAPPORTS PERSONNALISÉS vous permettent de consulter le Rapport par défaut basé sur l’ensemble de données disponible dans votre projet d’enquête. Ils vous permettent également de Créer un nouveau rapport (en lui donnant un titre unique et en sélectionnant les questions à inclure ou à exclure) ou de rechercher parmi les rapports personnalisés créés précédemment.

2. Modifier le style du rapport :
Le bouton Modifier le style du rapport vous permet de changer le TYPE DE GRAPHIQUE en Vertical, Anneau, Zone, Horizontal, Secteur et Ligne.

Il vous permet également de choisir différentes COULEURS pour vos graphiques.

Vous pouvez également regrouper les graphiques par différentes variables catégorielles disponibles dans votre ensemble de données en sélectionnant REGROUPER PAR et en sélectionnant une variable dans la liste fournie. Remarque : Si une variable comporte plus de 5 choix, KoboToolbox créera un graphique affichant uniquement 5 choix en regroupant le reste sous …

Vous pouvez également modifier l’étiquette de vos graphiques dans différentes langues disponibles dans votre projet d’enquête en sélectionnant TRADUCTION. (Cet onglet n’apparaîtra que si vous avez plusieurs langues dans votre projet d’enquête)

3. Imprimer : Vous pouvez également imprimer le rapport personnalisé en cliquant sur l’icône Imprimer ou l’enregistrer au format PDF en sélectionnant Enregistrer au format PDF sous Destination.

Vous pouvez également le stocker sur un service de stockage cloud externe comme Google Drive.

4. Basculer en plein écran :
Vous pouvez appuyer sur Basculer en plein écran pour afficher les rapports personnalisés en plein écran ou appuyer à nouveau sur Basculer en plein écran pour les afficher en mode normal.
5. Remplacer le style du graphique :
Vous pouvez cliquer sur Remplacer le style du graphique (icône à 3 points) pour personnaliser le TYPE DE GRAPHIQUE et les COULEURS du graphique pour chaque variable (question) dans vos rapports personnalisés. Cela remplacera le style du graphique (pour une question) qui a été défini par Modifier le style du rapport dans votre rapport personnalisé, comme expliqué ci-dessus.

Did you find what you were looking for? Was the information clear? Was anything missing?
Share your feedback to help us improve this article!
KoboToolbox is maintained by Kobo Inc.